机械云管家如何为百年品质工程——山东小清河复航项目保驾护航?
机械云管家如何为百年品质工程——山东小清河复航项目保驾护航?
点击右上方“关注”,每天为你分享精彩内容与实用干货。
项目概述
山东小清河复航工程全长 169.2 公里,途经济南、滨州、淄博、东营、潍坊等五市,不仅是山东省水运建设史上第一个一次性投资超百亿元项目,也是山东省航运史上建设内容最多、最复杂项目,省新旧动能转换重大项目库第一批优选项目,备受社会各界关注。

小清河复航后通江达海,将成为内河航运大通道,可极大拉动沿线地区经济增长。该项目还成功入选交通运输部公布的《平安百年品质工程创建示范项目(第一批)》。

公司介绍
中国铁建港航局集团有限公司 是中国乃至全球最具实力、最具规模的特大型综合建设集团之一、世界500强——中国铁建股份有限公司(A、H股同时上市)旗下唯一一家以水工施工为主的全资子公司,注册资本人民币25亿元,注册地位于广东横琴自贸区。
集团拥有港口与航道、公路工程施工总承包特级,建筑工程、市政公用工程施工总承包一级,以及专业承包、设计、勘察等资质30余项。是目前珠海市唯一一家拥有双特双甲资质的建筑企业。
港航局集团以“立足广东、面向全国、走向世界”的经营路线,多点布局,全面推进。

项目难点
由于目前项目部自有和租赁机械多,而且项目分布点多面广,设备在项目间的频繁调动,且各类设备来源不同、品类不同、工作时间不同,从而使得设备调度、维护、管理难度都很高。
而最让项目部头疼的问题,则是运输车辆的管理。运输车辆一般是按照运输趟数计算费用,贿赂计趟员多开趟数小票的事情也是屡见不鲜。

另外,运输车辆的安全事故时常会让施工单位面临交管部门的单独“谈话”,不仅要面临影响市政道路干净的指控,而且还有各种罚款,严重的甚至会影响到施工进度。
而导致这些问题的原因归根结底在于,以现在运输车辆自身的设备技术,无法让我们实现对运输车辆实时动态的监管。项目部经过探讨,决定试用“机械云管家”,对现有机械以及运输车辆进行实时管理。

实施过程
自从今年6月份在小清河项目试点以来,通过将智能硬件“机械云管家”安装于车辆顶部,对运输车辆的整个运行过程进行全方位的监控。

比如车辆是否在指定地点装卸混凝土、是否按照指定路线行驶、是否在某个时间段进入市区、进入固定路段、是否有超速行为、驾驶行为是否规范、如何精确统计车辆趟程、识别车辆信息等问题。

通过将这些采集到的数据自动上传到软件后台,借助人工智能算法判断机械的工作状态(运动、静止、怠速),形成统计工时表,并记录GPS轨迹,做到足不出户掌控一切,及时调度,灵活指挥。

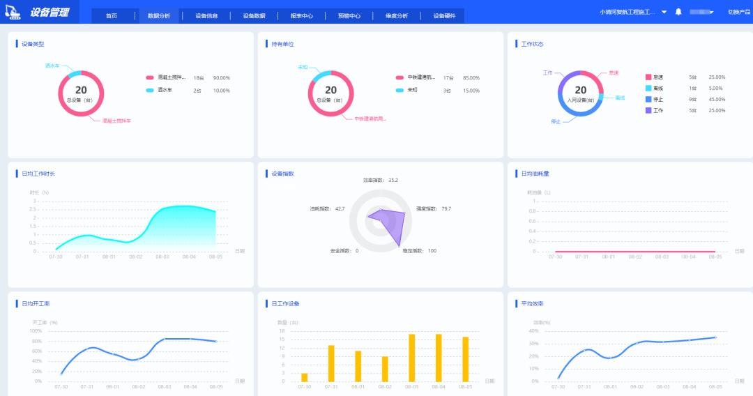
值得一提的是,管理人员打开微信小程序,就能实时查看每一台设备的运行情况:活动状态、工作时间、怠速时长、地理位置等,实现了对施工机械的远程实时监控。

值得注意的是,针对项目部对机械设备消耗管控的需求,近期将在系统上增加「维修保养」功能,方便客户查看每一台机械设备的消耗情况,这也符合了风潮物联“提供更符合施工需求的智慧工地整体解决方案”这一点。

应用效果
本次试点,通过借助物联网技术,将机械设备、运输车辆进行联网,并将传感器采集到的繁多数据进行智能分析,将可靠的结果输出给管理者。两者相结合,由此改变传统的粗犷管理模式,提升了项目管理的精度、深度,实现了企业管理效益和经济效益提升。
目前信息化管理初显成效,为项目提高了整体沟通效率,降低了管理难度和管理成本。接下来将继续完善项目信息化管理平台的其它功能,使信息化应用在本项目落地生根,为项目创造实际效益,最终为复航小清河项目提供强有力的数字支撑。
作者介绍:
风潮物联致力于国内建筑行业信息化,每日分享建筑行业最新资讯、行业观点、前沿科技等,我们希望与更多工程人携手共进,迎接信息化时代的到来!
-
- 海军361号潜艇之谜:潜艇完好无损,全艇70名官兵魂归大海
-
2026-03-16 04:51:14
-
- 别再无效户外!学会正确遛娃!这样带宝宝外出才有用!
-
2026-03-16 04:48:59
-
- 伊戈达拉球衣退役!怀疑勇士在疯狂冲喜,但是真能赢球啊!
-
2026-03-16 04:46:45
-
- 雄主魏武侯:将魏国国力推向巅峰,亲手却断送了魏国霸业!
-
2026-03-16 04:44:31
-
- 美国鲸油危机的教训
-
2026-03-16 04:42:16
-
- 北齐太后娄昭君的崛起:智慧助丈夫成东魏权臣
-
2026-03-16 04:40:02
-
- 那年毕业季,我和丈夫杨晶回湖北老家种藕,实现房车自由-王文娟
-
2026-03-16 04:37:48
-
- 不是外国帅哥?陈雨菲官宣心仪对象?公开喊话?身材才华成关键 ?
-
2026-03-16 04:35:34
-
- 朱一龙出席飞天奖未获提名,粉丝破防连夜举报飞天,引发全网群嘲
-
2026-03-16 04:33:19
-
- 中国四大书院
-
2026-03-16 04:31:05
-
- 小岗村和好村官沈浩的前世今生
-
2026-03-16 04:28:50
-
- 频遭投诉的美团金融,又撞上了反洗钱的“枪口”
-
2026-03-16 04:26:36
-
- 牛仔裤搭配这4种上衣,时髦又高级!
-
2026-03-16 04:24:22
-
- 立花山城之战:立花宗茂率领一千人击败数量八倍于己的敌军
-
2026-03-16 04:22:07
-
- 699元的4K运动相机!米家小相机快速开箱试用
-
2026-03-16 04:19:53
-
- 很多人打完水光针都后悔了?
-
2026-03-16 04:17:39
-
- 别了小将!别了传奇!45岁布冯宣布退役结束28年职业生涯
-
2026-03-16 04:15:24
-
- 别墅供暖的顶级方案,找不到比这更专业的干货文章了!
-
2026-03-15 12:10:39
-
- 街道上的“职业玩家”——银钢全新小怪兽150解析
-
2026-03-15 12:08:24
-
- 黑道风云~刘华强的原型石家庄张宝林
-
2026-03-15 12:06:10



好看的快穿小说推荐!女生超爱的好文
害死郭靖黄蓉的凶手吕文德:却衣食无忧、子孙满堂,活到倚天时代